/-/media/corpsite/assets/park-life/news-and-events/news/logo/hkstp_logo_en_op-dark-mode.svg?mw=1980&rev=ea92bfae9b8a4327920ebc1edb378e5f&hash=23E1B773658122E24C2BBE16EA567C45
ZWING Innovation Limited40292739-99f1-ee11-904b-000d3ac6ed8e_CompanyLogo_10122025

先域科技有限公司

公司

ZWING Innovation Limited 为香港创新企业,通过 AI 及数码技术革新工程流程,提供精准、高效及节省时间方案。研发团队由程序员、UX/UI 设计师及工程师组成,开发符合建造业议会(CIC)及工务部门标准的本地化工具。旗舰产品 Elen - openBIM Checker 于 5 分钟内自动完成 LOD-I 验证,取代人手检查。ZWING 推动 openBIM 协作、数据一致及法规准确,服务公私营机构,实现建筑生命周期内具成本效益、无误的数码转型。

简介

在 ZWING,我们致力于透过尖端数位技术与人工智慧的策略应用,彻底革新传统工程流程。此方法大幅降低错误、提升精准度,并极大化效率,进而为您节省宝贵时间与资源。

团队的信念

我们相信数码转型与 AI 将重新定义工程卓越。通过自动化复杂工序、统一数据及确保合规,我们赋能团队更快、更安全、更智能地建造。在 ZWING,创新不仅是技术,更是信任、精准与可持续未来的进步。

产品

ZWING Innovation LimitedProductImg140292739-99f1-ee11-904b-000d3ac6ed8e_ProductImage1_10122025
ZWING Innovation LimitedProductImg240292739-99f1-ee11-904b-000d3ac6ed8e_ProductImage2_10122025
ZWING Innovation LimitedProductImg340292739-99f1-ee11-904b-000d3ac6ed8e_ProductImage3_10122025
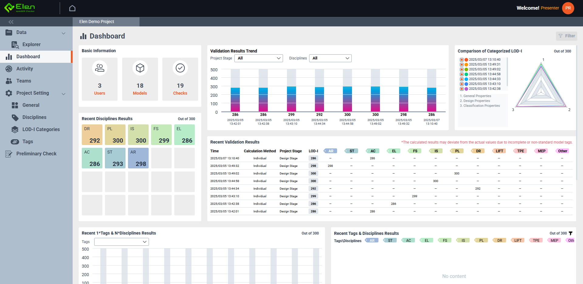
Elen - openBIM Checker 是一款以 IDS 驱动的 BIM 验证平台,专为香港法规环境设计。5 分钟内自动完成 LOD-I 合规检查,取代数千人工时的手动验证。符合建造业议会(CIC)及工务部门标准,精准检测跨专业非几何数据缺口。直观界面提供多项目仪表板、openGIS 地图整合、3D 模型浏览、一键 PDF/Excel 报告及内置 IDS 转换器。ZWING A.I. Chat 即时解答疑难。云端原生、可扩展、性价比高,确保公共及私人项目交付无冲突、合规的 BIM 成果。

技术

ZWING 提供 AI 驱动 openBIM 方案。Elen - openBIM Checker 5 分钟内自动完成 LOD-I 验证,符合建造业议会及工务部门标准。功能包括 IDS 转换、3D 模型浏览、openGIS 整合、一键报告及 ZWING A.I. Chat 支持。我们提供试用、定制模板、培训及云端托管,优化流程、提升协作,全面提高公私营项目品质。